This object is in archive! 
Event Log Duration
Need Answer
Does anybody know what is the limit and units of event history log (e.g. 3 days, last 100, etc..) regarding various attributes like meter values, sensor states, actuator states?
Thanks
You can't vote. Please authorize!
No connection
Real-time notifications may not work


The same question
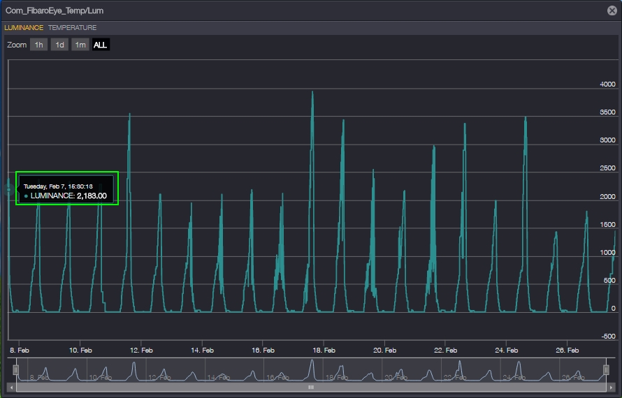
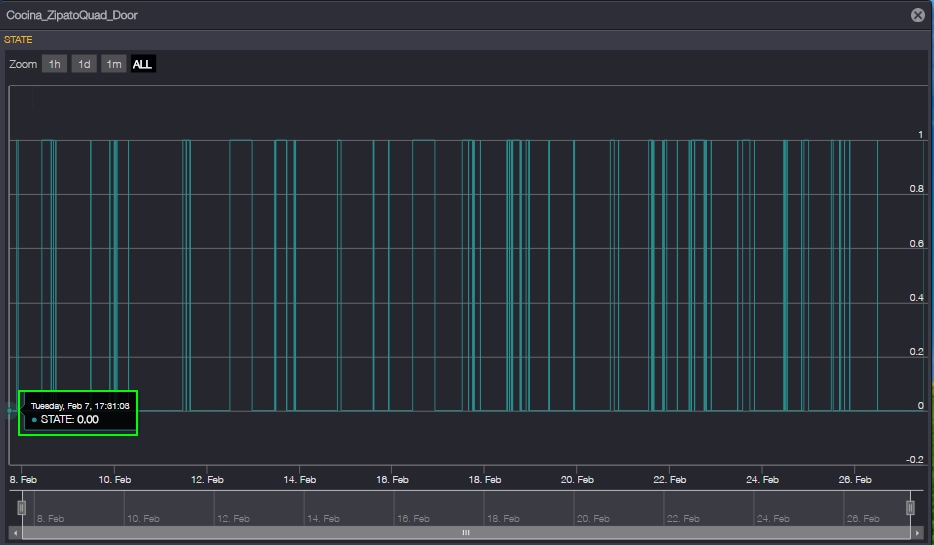
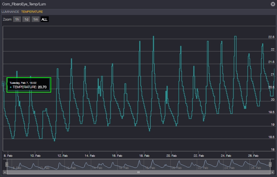
Looks like they show last 20 days, all my historics start today on Feb 7th until today Feb 27th. Units are shown based on the device configuration, i. e. motion is binary, luminance is either lux or %, meter is C or F, it depends on your device config.
Looks like they show last 20 days, all my historics start today on Feb 7th until today Feb 27th. Units are shown based on the device configuration, i. e. motion is binary, luminance is either lux or %, meter is C or F, it depends on your device config.
Replies have been locked on this page!