This object is in archive! 
Fibaro wall plug state
Known
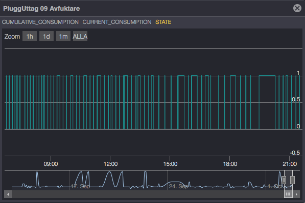
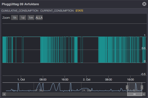
Hello all. I have a weird thing with 2 of my wall plugs. check my picture. It shows that the plug goes off and on many times, but in reality the plug is only on, very weird. please can someone help me?
No connection
Real-time notifications may not work


The same problem
Hello. Anyone how can help me? I have reinstall the plug, but it won't help
Hello. Anyone how can help me? I have reinstall the plug, but it won't help
Replies have been locked on this page!