This object is in archive! 
diagrams in web interface show strange status values
Known
Hello,
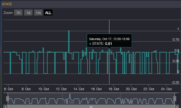
I noticed when you open a diagram for a motion or door sensor. (status motion or no motion) in the web interface, it gives strange values. state values of 0.5, 0.43 etc.
before it only gave state values 0 or 1.
see attachment.
have this problem for all motion and door sensors.
Files:
state.png
No connection
Real-time notifications may not work


The same problem
Yes, same here, seems funny but its works well.
Yes, same here, seems funny but its works well.
Few weeks ago I got a bunch of new values to Fibaro universal binary sensor's temp only sensors. I can't see, from where these values are coming...?
Few weeks ago I got a bunch of new values to Fibaro universal binary sensor's temp only sensors. I can't see, from where these values are coming...?
Replies have been locked on this page!