Zipato door/window sensor false-positive triggers alarm
Hey all,
I've have my Zipato virtual alarm up and running for some time now and it works great (most of the time). Just sometimes my alarm will trip right after arming it.
I have some Zipato motion sensors and a Zipato door sensor. The door sensor is in bypass mode so when I'm arming the system the front door is open and I close the door behind me. Now when it switches to closed the alarm wont trip since its in bypass. Perfect!
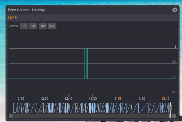
Unfortunately sometimes the door sensor detects some false-positives right after closing it and changes its state two or three times in just a few seconds. This causes the alarm to go off right away! Even before the exit delay was finished. This happend to me a few times now. See the attached screenshot for the event-log of the front-door. You can see it detects 3 open/close events even though there was only one. to be exact they occurred on 12:54, 12:55 and 12:56.
Does anybody have an idea why this happens and how I can prevent it?


The same problem
Detector magnet wrongly positioned or positioned too far ?
Detector magnet wrongly positioned or positioned too far ?
Replies have been locked on this page!